Parece que temos boas notícias para as empresas. Alguns especialistas estão prevendo uma retomada da economia decorrente de um longo tempo prolongado de consumidores poupando, além dos pacotes de estímulo e da distribuição de vacinas. Mas quem sabe o que o ano que vem está guardando para nós?
Seja maiores macrotendências, tecnologias emergentes ou novos modelos de negócio, uma coisa é sempre constante: as mudanças. Agora mais do que nunca, é fundamental que as empresas evoluam e entendam como o tempo afeta suas marcas e seus setores fazendo análises de mercado mais frequentemente.
Estamos lançando duas novas soluções incríveis que ajudarão empresas como a sua a identificar mais rápido tendências e mudanças nas opiniões de clientes em tempo real. O Monitoramento de marca e o Monitoramento de mercado da SurveyMonkey são soluções ágeis e flexíveis para empresas que precisam de insights sob demanda, permitindo reagir e se adaptar rapidamente.
Proporcionando dados de tendências e insights para promover tomadas de decisão estratégicas
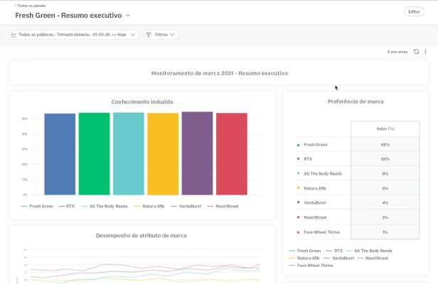
O Monitoramento de marca da SurveyMonkey permite que profissionais de marketing e insights meçam continuamente as principais métricas da marca e monitorem seus concorrentes. Isso traz às empresas a habilidade de entender como os consumidores veem sua marca, desde o reconhecimento à preferência e à intenção de compra, e criar estratégias de marketing que avancem os objetivos gerais da empresa.
O Monitoramento de mercado da SurveyMonkey é uma ferramenta para profissionais de estratégia, pesquisas, marketing e finanças que proporciona dados de maneira ágil para identificar as principais tendências de mercado, dando respaldo às decisões de estratégia e investimentos. Isso permite que pesquisadores meçam as mudanças nas opiniões dos consumidores e compradores e suas preferências, como ao monitorar as mudanças nas preferências de assinatura de planos de academia, compras pela Internet ou pessoalmente, e avaliem o panorama de concorrência rapidamente e quantas vezes for necessário.
Anteriormente, monitoramentos de marca e de mercado eram trabalhos caros e lentos que resultavam em apresentações pesadas e estáticas com pouco tempo de vida útil. As empresas de pesquisa de mercado tradicionais que oferecem o monitoramento do mercado como um serviço não são estruturadas para descobrir insights no ritmo acelerado das empresas mais ágeis de hoje em dia.
Usando recursos robustos de IA e aprendizado de máquina, nossas novas soluções facilitam os trabalhos de monitoramento metodologicamente corretos, de monitoramento do desempenho da sua marca e de descoberta de insights cruciais em uma fração do tempo e do custo das agências tradicionais. A tecnologia juntamente com os Serviços especializados da SurveyMonkey formam uma solução flexível com a agilidade necessária para atender às necessidades específicas de cada organização sem os custos excessivos e prazos prolongados das agências.
Os produtos e seus recursos mais incríveis
Plataforma de pesquisa longitudinal: os usuários têm acesso a uma plataforma de análise estatística sempre ativa em que podem facilmente comparar as principais métricas a cada monitoramento e identificar o que mudou, quando e por quê.

Insights à base de IA: os usuários não precisam procurar manualmente por centenas de filtros para achar insights escondidos. Nossa plataforma à base de IA proporciona instantaneamente mudanças estatisticamente relevantes nas principais métricas, como percepção na categoria e uso da marca, destacando o perfil demográfico e os segmentos comportamentais que mais mudaram.

Painéis personalizados: os usuários podem criar painéis personalizados com visualizações de dados avançadas que eles podem compartilhar com suas equipes e outras partes relevantes para ajudar nas tomadas de decisão em toda a organização. Os painéis permitem que os usuários combinem dados de vários mercados, ajustem as visualizações e tornem os comentários mais pessoais.

Esperamos que essas novas soluções sejam úteis para você, seja para avaliar sua marca e seus projetos de marketing ou para antecipar melhor as próximas mudanças do mercado. Estamos aqui para ajudar, e você pode agendar um horário para falar com um de nossos especialistas em pesquisa de mercado com apenas um clique ou uma ligação!
Comece a coletar dados de tendências
Saiba mais sobre nossas novas soluções, o Monitoramento de marca e o Monitoramento de mercado.



